Este artículo le enseñará cómo realizar movimientos de stock en Materiales y Almacenes, utilizando la App Infraspeak Existencias.
CONTENIDO
- 1. Realizar movimientos de existencias en el material
- 2. Realizar movimientos de existencias en el almacén
1. Realizar movimientos de existencias en el material
- Tras su creación, el material aún no está asignado a ningún almacén ni incluido en ningún movimiento de existencias, como era de esperar. ¡Vamos a cambiar eso!

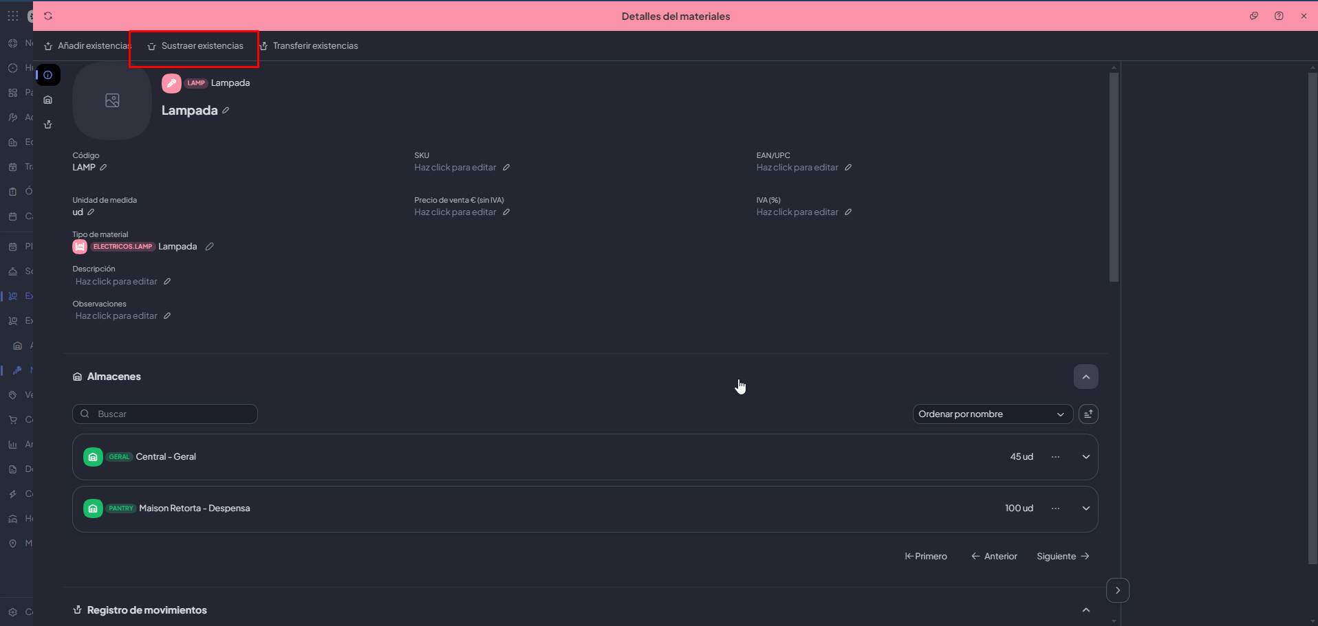
- En la parte superior, tienes la opción de añadir, restar o transferir existencias. Como actualmente está vacío, vamos a añadir algunos artículos a nuestro almacén «Estación Central».

- Una vez finalizada la operación, verás que se muestra el material junto con los movimientos de existencias asociados.

- Imaginemos que dos de las lámparas están rotas y hay que sustraerlas del stock de la Estación Central. Puedes acceder rápidamente a la acción «Sustraer existencias» directamente a través de la conexión entre el almacén y el material.

- Al igual que para añadir existencias, puedes especificar la cantidad que se sustraerá de tus existencias actuales:

- Por último, también puedes transferir materiales de un almacén a otro. Imagina que la Estación Suburbios necesita urgentemente 3 bombillas, y nosotros se las enviamos desde nuestro almacén de la Estación Central. Esto puede hacerse fácilmente utilizando la opción «Transferir existencias»:

- Para iniciar un traslado, deberá facilitar los siguientes datos:
- Almacén de salida (obligatorio)
- Almacén de entrada (obligatorio)
- Cantidad de existencias a transferir (obligatorio)
- Observaciones (opcional)

Una vez completada la operación, los cambios se reflejarán en los movimientos de existencias:

2. Realizar movimientos de existencias en el almacén
- Del mismo modo, también puedes realizar acciones de stock directamente desde la pantalla del almacén.

- En este caso, puede realizar las acciones «Añadir existencias» y « Sustraer existencias» para una lista de materiales.

- Una vez añadidos los materiales, puedes revisar tanto el stock actual como los movimientos en curso dentro del almacén.
