Este artículo te enseñará a crear almacenes y materiales utilizando la aplicación Infraspeak Existencias.
CONTENIDO
1. Cómo crear un almacén
- En la barra lateral «Existencias», encontrarás dos opciones: «Almacenes» y “Materiales”.

- Va a la pantalla Almacenes, donde encontrarás una lista de todos sus almacenes actuales. Para añadir un nuevo almacén, haz clic en el botón «Crear almacén» de la parte superior.
- Para crear un almacén, deberá rellenar los siguientes campos::
- Código (opcional)
- Nombre del almacén (obligatorio)
- Usuarios asociados (obligatorio): Este campo determina quién tendrá acceso para ver y gestionar los materiales dentro del almacén.

- Una vez que hayas creado tu almacén, tendrás la opción de revisar y editar su información

2. Cómo crear un Material
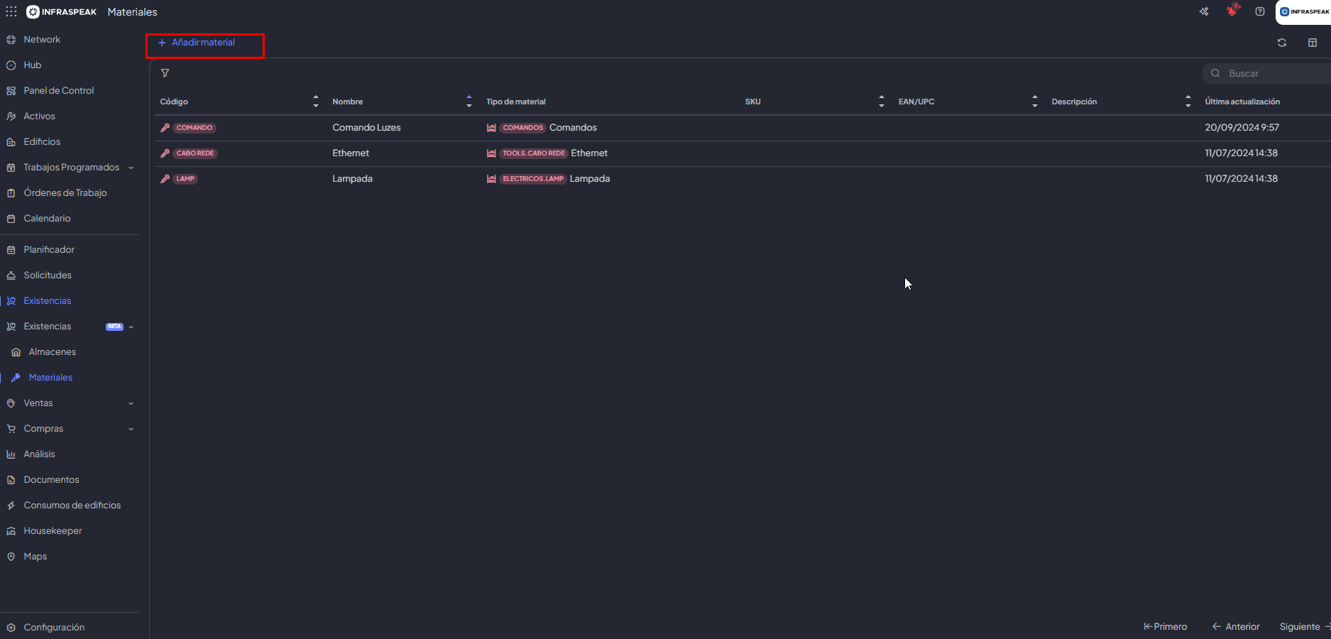
- Accede a la pestaña «Materiales» del menú Existencias para crear tu primer material.
- Para crear un material, deberás rellenar los siguientes campos para proporcionar información contextual adicional::
- Código (obligatorio)
- Nombre del material (obligatorio)
- Tipo de material (obligatorio)
- Unidad de medida (obligatorio)
- Descripción (opcional)

Si estás creando un material para el que aún no tienes un tipo, puedes crearlo y organizarlo dentro de las respectivas carpetas de tipos de material.

2.1 Editar la información general de Material
a. Después de crear el material, puedes revisar y editar cualquier información relacionada. Además de los campos disponibles durante la creación, también puedes rellenar:
- SKU
- Precio de venta € (sin IVA)
- EAN/UPC
- IVA (%)
- Observaciones